 
    
    
  Tulus Analytics
 
    
    
  GENERACIÓN DE INFORMES Y MONITOREO DE LA PRODUCCIÓN
Producción de piezas e informes sobre el rendimiento de las máquinas
Datos de producción
Datos de la máquina
Alarmas principales
Análisis de la causa raíz
Conexión a ERP
Reducción del tiempo de inactividad
Tulus® Analytics es el nuevo portal de autoservicio para clientes en línea que ofrece a los usuarios información detallada sobre su producción y el rendimiento de las máquinas.
Gracias a la información proporcionada por Tulus® Analytics y a las acciones emprendidas como resultado, el cliente puede obtener importantes beneficios como una mejora de la eficacia global de las máquinas (OEE), una mejora en la calidad y la gestión de los recursos, una reducción del tiempo de inactividad y un aprendizaje organizativo.
Información sobre las vistas del tablero
Datos de producción
Análisis de la causa raíz
Rendimiento y utilización de la máquina
Alarmas principales
Generación de información sobre la producción de piezas
Este programa muestra en tiempo real los datos de la máquina y prepara informes sobre la producción. Los datos de producción incluyen los programas, las piezas y los materiales utilizados, el inventario de la materia prima, el inventario de las piezas procesadas, los pedidos de producción completados y el anidamiento. Al monitorear el ritmo del uso de la materia prima es posible reducir los residuos.
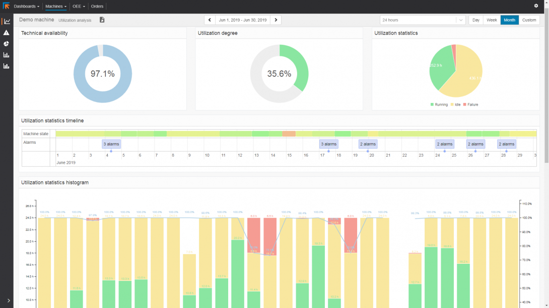
Generación de informes sobre el rendimiento de las máquinas
Los informes sobre el rendimiento de las máquinas ofrecen una gran cantidad de información disponible sobre el rendimiento y la tasa de utilización de las máquinas. Proporciona información exacta sobre el rendimiento de la máquina. Permite analizar dónde es posible mejorar la planificación de la producción y dónde sería útil el mantenimiento de las herramientas.
En los informes se especifican los tiempos de avería y de inactividad de las máquinas. Así, ningún tiempo de inactividad de la máquina queda sin explicar.
Conexión a ERP
Los informes generados pueden imprimirse, compartirse o utilizarse para devolverlos al ERP en formatos estándar HTML, CSV o XML.
 
     
     
     
     
     
   
  