
Tulus Analytics

TUOTANNON RAPORTOINTI JA VALVONTA
Kappaleiden tuotannon ja koneen suorituskyvyn raportointi
Tuotantotiedot
Koneen tiedot
Tärkeimmät hälytykset
Juurisyyn analyysi
ERP-rajapinta
Seisonta-ajan vähentäminen
Tulus® Analytics on uusi verkkoasiakkaan itsepalveluportaali, joka antaa käyttäjille yksityiskohtaisia tietoja tuotannosta ja koneiden suorituskyvystä.
Tulus® Analyticsin tarjoamien tietojen ja niiden pohjalta tehtävien toimenpiteiden ansiosta asiakas voi saavuttaa merkittäviä hyötyjä, kuten parantaa koneen kokonaistehokkuutta (OEE), laadun- ja resurssienhallintaa ja organisaatio-oppimista sekä vähentää seisonta-aikaa.
Koontinäytön ikkunoiden tiedot
Tuotantotiedot
Juurisyyn analyysi
Koneen suorituskyky ja käyttösuhde
Tärkeimmät hälytykset
Kappaleiden tuotannon raportointi
Tämä ohjelma näyttää reaaliajassa koneen tiedot ja valmistaa tuotantoraportteja. Tuotantotietoihin sisältyvät käytetyt ohjelmat, kappaleet ja materiaalit, raaka-aineiden varasto, käsiteltyjen työkappaleiden varasto, valmiit tuotantotilaukset sekä nestaus. Tarkkailemalla raaka-aineen käyttösuhdetta voidaan vähentää jätettä.
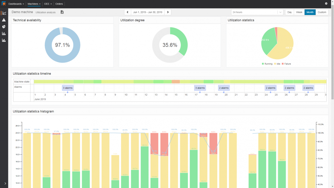
Koneen suorituskyvyn raportointi
Koneen suorituskyvyn raportointi tarjoaa valtavasti tietoa koneen suorituskyvystä ja käyttösuhteesta. Se antaa yksityiskohtaista tietoa koneen suorituskyvystä. Se auttaa analysoimaan, missä tuotannonsuunnittelua voidaan parantaa ja missä työkalujen huolto on tarpeen.
Koneen käyttöhäiriöt ja joutoajat ilmoitetaan raporteissa. Tämän ansiosta koneen joutoajan syy ei jää epäselväksi.
ERP-rajapinta
Luodut raportit voidaan tulostaa, jakaa tai käyttää ERP:lle palautusta varten HTML-, CSV- ja XML-muodossa.




