
Tulus Analytics

RAPPORTS ET SUIVI DE LA PRODUCTION
Production de pièces et rapports sur les performances des machines
Données de production
Données de la machine
Alarmes supérieures
Analyse des causes profondes
Connexion ERP
Réduction des temps d'arrêt
Tulus® Analytics est le nouveau portail en ligne de libre-service pour les clients qui fournit aux utilisateurs des informations détaillées sur leur production et les performances de leurs machines.
Grâce aux informations fournies par Tulus® Analytics et aux actions entreprises qui en découlent, le client peut obtenir des avantages importants tels que l'amélioration de l'efficacité globale des machines (OEE), l'amélioration de la qualité et de la gestion des ressources, la réduction des temps d'arrêt et l'apprentissage organisationnel.
Informations sur les vues du tableau de bord
Données de production
Analyse des causes profondes
Performance et utilisation des machines
Alarmes supérieures
Parts Production Reporting
Ce programme affiche en temps réel les données de la machine et prépare des rapports sur la production. Les données de production comprennent les programmes, les pièces et les matériaux utilisés, l'inventaire des matières premières, l'inventaire des pièces traitées, les ordres de fabrication terminés et l'imbrication. En contrôlant le taux d'utilisation des matières premières, il est possible de réduire les déchets.
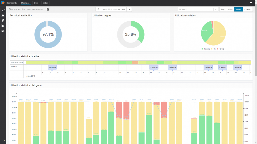
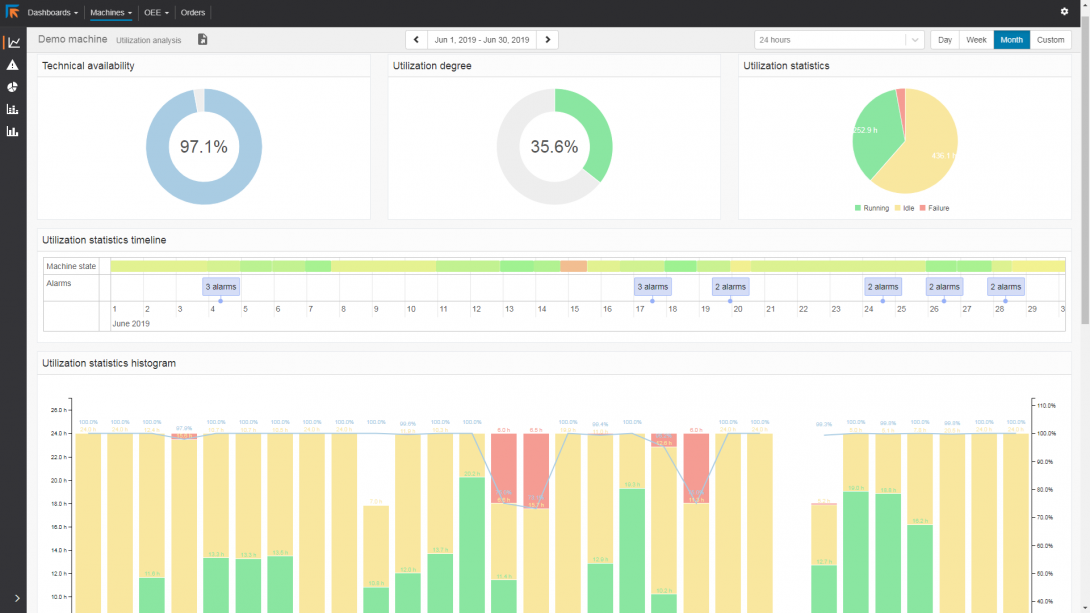
MachinePerformance Reporting
Le Machine Performance Reporting fournit une grande quantité d'informations sur les performances et le taux d'utilisation des machines. Il donne des informations précises sur les performances de la machine. Il permet d'analyser où une amélioration est possible pour la planification de la production et où l'entretien des outils serait utile.
Les temps de panne et d'inactivité des machines sont spécifiés dans les rapports. Ainsi, aucun temps mort de machine ne reste inexpliqué.
Connexion ERP
Les rapports générés peuvent être imprimés, partagés ou utilisés pour être renvoyés vers l'ERP dans les formats standards HTML, CSV ou XML.




