
Tulus Analytics

ÜRETİM RAPORLAMA VE İZLEME
Parça üretimi ve makine performans raporlaması
Üretim verileri
Makine verileri
Üst alarmlar
Sorun kaynağı çözümlemesi
ERP bağlantısı
Arıza süresi azaltma
Tulus® Analytics kullanıcılara üretimleri ve makine performansları hakkında ayrıntılı bilgi sağlayan yeni çevrimiçi self servis müşteri portalıdır.
Tulus® Analytics tarafından sağlanan bilgiler ve sonuçta gerçekleştirilen eylemler sayesinde müşteri, genel makine etkinliğinde (OEE) bir gelişme, kalite ve kaynak yönetimi iyileştirmesi, arıza süresinin azaltılması ve organizasyonel öğrenme gibi önemli faydalar elde edebilir.
Pano Görüntüleme bilgileri
Üretim Verileri
Sorun kaynağı çözümlemesi
Makine performansı ve kullanımı
Üst alarmlar
Parça Üretim Raporlaması
Bu program makine verilerini gerçek zamanlı olarak gösterir ve üretime ilişkin raporlar hazırlar. Üretim verileri, programları, parçaları ve kullanılan malzemeleri, hammadde envanterini, işlenmiş iş parçalarının envanterini, tamamlanan üretim siparişlerini ve yerleştirmeyi kapsar. Hammadde kullanım oranını izleyerek atıkları azaltmak mümkündür.
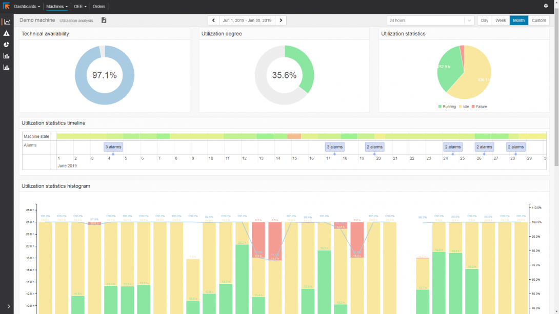
Makine Performans Raporlaması
Makine Performansı Raporlaması, makine performansı ve kullanım oranı hakkında büyük oranda bilgi sağlar. Makine performansı hakkında doğru bilgi verir. Üretim planlaması için iyileştirmenin nerede mümkün olduğunu ve alet bakımının nerede yararlı olacağını analiz etmeye olanak tanır.
Raporlarda makine arızası ve kapalı kalma süreleri belirtilir. Bu doğrultuda hiçbir makine için kapalı kalma süresi açıklanmaz.
ERP bağlantısı
Oluşturulan raporlar yazdırılabilir, paylaşılabilir veya standart HTML, CSV veya XML formatlarında ERP’ye dönüştürmek için kullanılabilir.




