Production data

Machine data

Top alarms

Root cause analysis

ERP connection

intelligence Created with Sketch.

Downtime reduction

Tulus® Analytics is the new online customer self-service portal that provides the users with detailed information about their production and machines performances. 

Thanks to information provided by Tulus® Analytics, and the resulting undertaken actions, the customer can achieve important benefits such as an improvement in the overall machine effectiveness (OEE), quality and resource management improvement, downtime reduction and organizational learning.

 

Dashboard Views information

Production Data

Root cause analysis

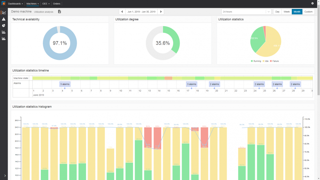
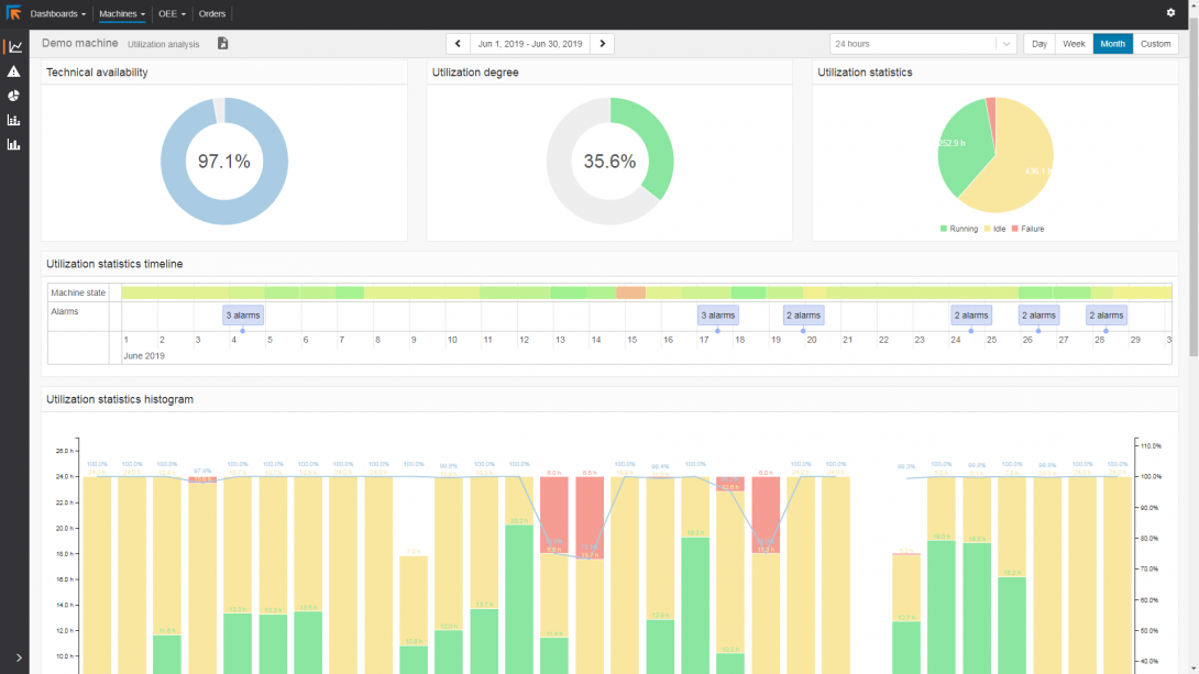
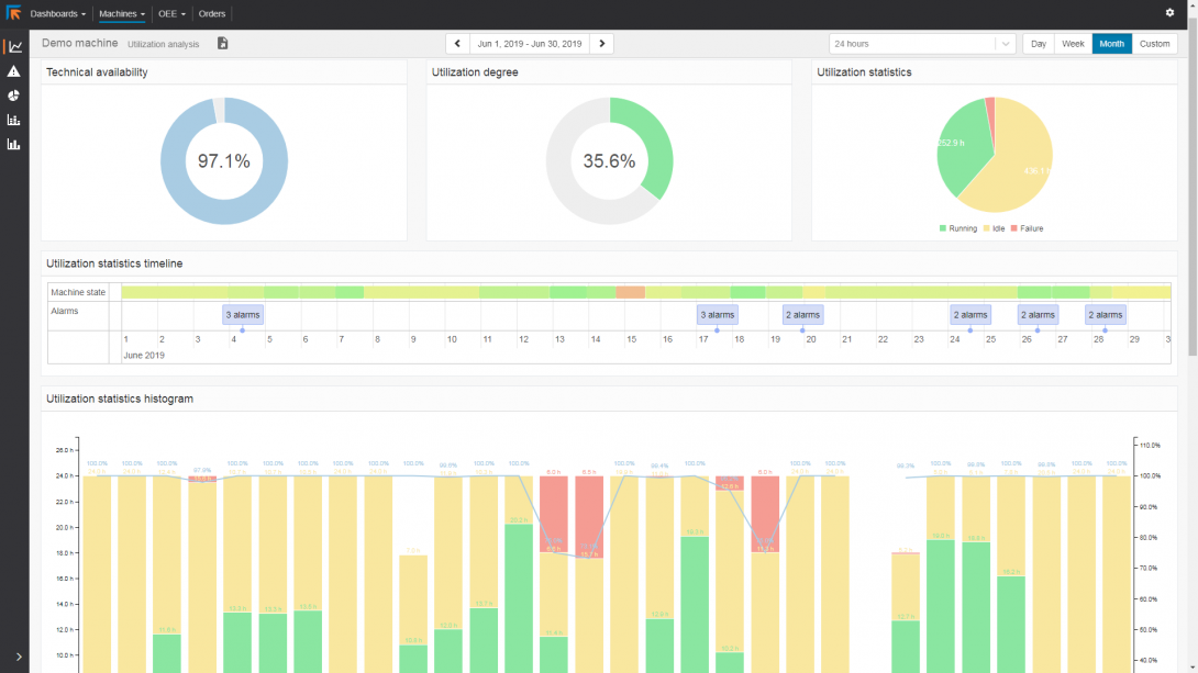
Machine performance and utilization

Top alarms

Parts Production Reporting

This program shows in real time the machine data and prepares reports on the production. Production data includes the programs, the parts, and the materials used, inventory of raw material, inventory of processed workpieces, completed production orders and nesting. By monitoring the rate of use of raw material it is possible to reduce the waste. 

MachinePerformance Reporting

Machine Performance Reporting gives a huge amount of information available about machine performance and utilization rate. It gives accurate information about machine performance. It allows analyzing where improvement is possible for production planning and where tool maintenance would be helpful.

Machine failure and idle times are specified in the reports. Thus no machine idle time remains unexplained. 

ERP connection

Generated reports can be printed, shared, or used for returning to ERP in standard HTML, CSV, or XML formats.

Do you want more specific information? We’ll reach out to you as soon as we can.