
Портал Tulus Analytics

СОЗДАНИЕ ОТЧЕТОВ О ПРОИЗВОДСТВЕ И ЕГО МОНИТОРИНГ
Создание отчетов о производстве деталей и производительности станков
Производственные данные
Данные о станке
Самые важные аварийные сигналы
Анализ основных причин
Подключение к ERP-системе
Уменьшение времени простоев
Tulus® Analytics - это новый онлайн-портал самообслуживания клиентов, который предоставляет пользователям подробную информацию об их производстве и производительности станков.
Благодаря информации, предоставленной порталом Tulus® Analytics, и предпринятым в результате действиям, заказчик может добиться важных преимуществ, таких как повышение общей эффективности оборудования (OEE), усовершенствование управления качеством и ресурсами, сокращение времени простоя и обучение на рабочем месте.
Данные окон контрольной панели
Производственные данные
Анализ основных причин
Производительность и использование станка
Самые важные аварийные сигналы
Создание отчетов о производстве деталей
Эта программа показывает в реальном времени данные станка и составляет отчеты о производстве. Производственные данные включают программы, детали и используемые материалы, перечень сырьевых материалов, перечень обработанных деталей, выполненные производственные заказы и место хранения. Контролируя скорость использования сырья, можно уменьшить количество отходов.
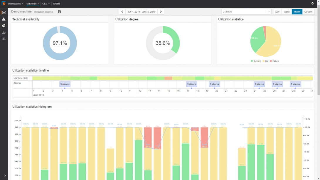
Создание отчетов о производительности станка
Отчеты о производительности станка предоставляют большой объем доступной информации о производительности станка и коэффициенте использования. Они предоставляют точную информацию о производительности станка. Это позволяет проанализировать, где можно улучшить планирование производства и определить, где требуется провести обслуживание станка.
В отчетах учитываются неисправности и время простоя станка. Таким образом, время простоя станка не остается необоснованным.
Подключение к ERP-системе
Созданные отчеты можно распечатать, отправить кому-либо или использовать для возврата в ERP-систему в стандартных форматах HTML, CSV или XML.




