
Tulus Analytics

REPORTOVÁNÍ A MONITOROVÁNÍ VÝROBY
Reportování výroby dílů a výkonu stroje
Údaje o výrobě
Údaje o stroji
Nejčastější alarmy
Analýza hlavní příčiny
Připojení k ERP
Zkrácení prostojů
Tulus® Analytics je nový online samoobslužný portál pro zákazníky, který uživatelům poskytuje podrobné informace o jejich výrobě a výkonnosti strojů.
Díky informacím poskytovaným nástrojem Tulus® Analytics a následným opatřením může zákazník dosáhnout významných přínosů, jako je zlepšení celkové efektivity strojů (OEE), zlepšení řízení kvality a zdrojů, snížení prostojů a organizační vzdělávání.
Informace o zobrazeních na přístrojové desce
Údaje o výrobě
Analýza hlavní příčiny
Výkonnost a využití stroje
Nejčastější alarmy
Hlášení o výrobě dílů
Tento program zobrazuje v reálném čase údaje o stroji a připravuje reporty o výrobě. Výrobní data zahrnují programy, díly a použité materiály, zásoby surovin, zásoby zpracovaných obrobků, dokončené výrobní zakázky a rozvržení dílů na materiál. Sledováním míry využití surovin je možné snížit množství odpadu.
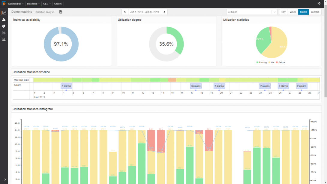
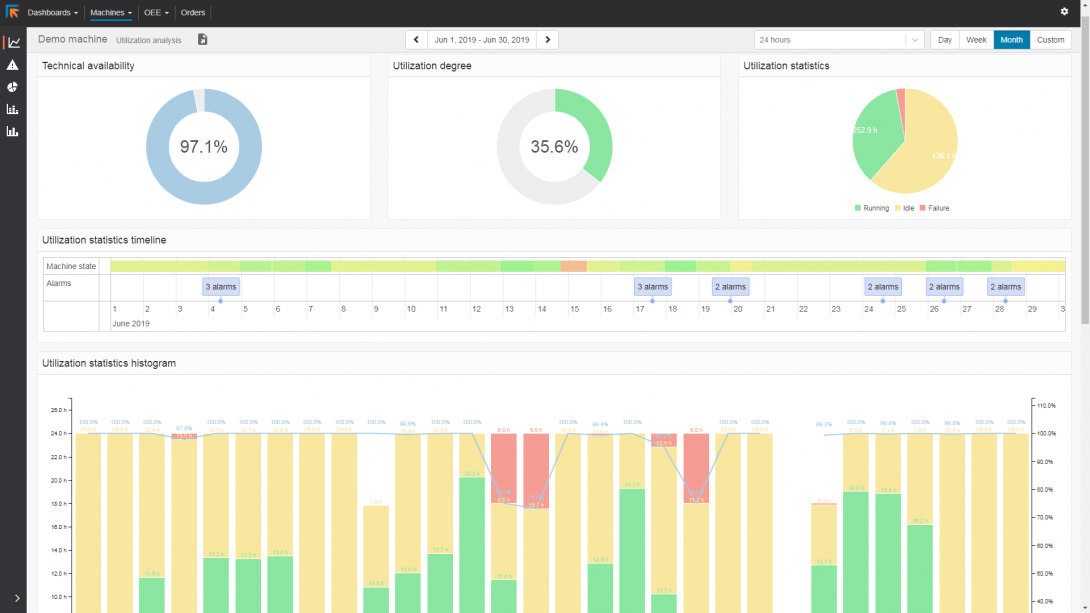
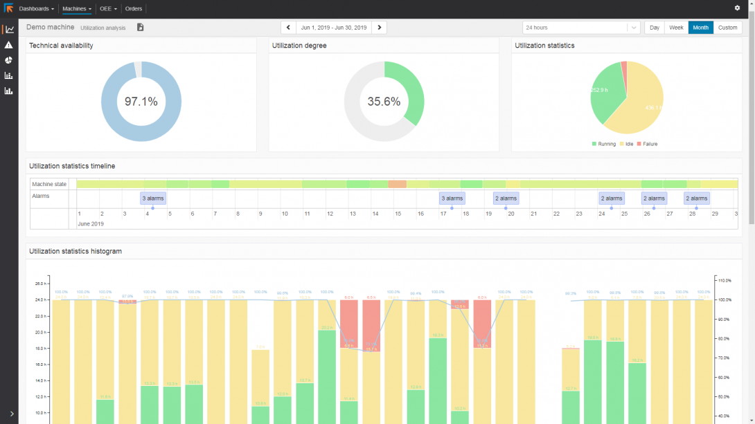
Zpráva o výkonu stroje
Zpráva o výkonu stroje poskytuje obrovské množství dostupných informací o výkonu a míře využití stroje. Poskytuje přesné informace o výkonu stroje. Umožňuje analyzovat, kde je možné zlepšit plánování výroby a kde by byla užitečná údržba nástrojů.
V hlášeních jsou uvedeny časy poruchy a nečinnosti stroje. Žádná doba nečinnosti stroje tak nezůstane nevysvětlena.
Připojení k ERP
Vytvořené sestavy lze tisknout, sdílet nebo použít pro návrat do ERP ve standardních formátech HTML, CSV nebo XML.




