
Tulus Analytics

PRODUKTIONSRAPPORTERING OCH ÖVERVAKNING
Rapportering för detaljproduktion och maskinprestanda
Produktionsdata
Maskindata
Viktiga larm
Orsaksanalys
ERP-anslutning
Minskad stilleståndstid
Tulus® Analytics är den nya självbetjäningsportalen online som ger användarna detaljerad information om produktionen och maskinernas prestanda.
Tack vare information från Tulus® Analytics och de efterföljande åtgärderna kan kunden uppnå viktiga fördelar, som bättre övergripande maskineffektivitet (OEE), bättre kvalitets- och resurshantering, minskad stilleståndstid och lärdomar om organisationen.
Information på instrumentpaneler
Produktionsdata
Orsaksanalys
Maskinprestanda och användning
Viktiga larm
Rapportering av detaljproduktion
Det här programmet visar maskindata i realtid och förbereder rapporter om produktionen. Produktionsdata omfattar program, detaljer och använt material, råvarulager, lager med bearbetade arbetsstycken, färdiga produktionsbeställningar och nestning. Genom att övervaka användningsfrekvensen för råmaterial går det att minska avfallet.
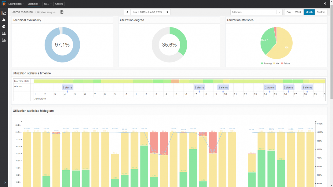
Rapportering om maskinprestanda
Rapportering om maskinprestanda ger stora mängder information om maskinens prestanda och användningsfrekvens. Det ger exakt information om maskinens prestanda. Det möjliggör analys som gör det möjligt att förbättra produktionsplaneringen och se var verktygsunderhåll kan vara till hjälp.
Maskinfel och väntetider anges i rapporterna. Det innebär att ingen väntetid står utan förklaring.
ERP-anslutning
Rapporterna som genereras kan skrivas ut, delas eller användas för att skickas tillbaka till ERP i HTML-, CSV- eller XML-standardformat.




