
Tulus Analytics

PRODUCTIERAPPORTAGE EN CONTROLE
Rapportage van onderdelenproductie en machineprestaties
Productiegegevens
Machinegegevens
Topalarmen
Analyse van de oorzaak
ERP verbinding
Beperking van stilstandtijd
Tulus® Analytics is het nieuwe online zelfbedieningsportaal voor klanten dat de gebruikers gedetailleerde informatie geeft over hun productie- en machineprestaties.
Dankzij de informatie van Tulus® Analytics, en de daaruit voortvloeiende ondernomen acties, kan de klant belangrijke voordelen bereiken, zoals een verbetering van de totale machine-effectiviteit (OEE), verbetering van het kwaliteits- en grondstoffenbeheer, vermindering van de uitvaltijd en organisatorisch leren.
Dashboard Views informatie
Productiegegevens
Analyse van de oorzaak
Machineprestaties en -inzet
Topalarmen
Verslaglegging productie van onderdelen
Dit programma toont machinegegevens in real-time, en brengt verslag uit over de productie. Onder productiegegevens wordt verstaan de programma's, de onderdelen, de gebruikte materialen, inventaris aan ruwe materialen, inventaris van bewerkte werkstukken, voltooide productieorders en nesting. Door bij te houden hoe snel het ruw materiaal wordt gebruikt kan verspilling beperkt worden.
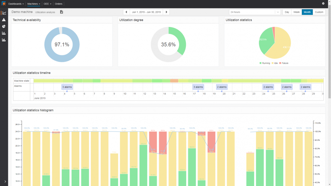
Verslaglegging Machineprestaties
De Verslaglegging van de Machineprestaties maakt een enorme hoeveelheid informatie over de prestaties en gebruikssnelheid van machines beschikbaar. Het biedt accurate informatie over de prestaties van de machines. Nu kan geanalyseerd worden waar verbeteringen kunnen worden aangebracht in de productieplanning en waar toolonderhoud nodig is.
Machinestoring en stilstandduur worden in de verslagen gespecificeerd. Zo blijft geen machinestilstandduur onverklaard.
ERP-verbinding
De aangemaakte verslagen kunnen worden geprint, gedeeld, of gebruikt om terug te zenden naar ERP in standaard HTML, CSV, of XML formaten.




